China-¼òÌåÖÐÎÄ English-Ó¢Óï
¶©µ¥¾®ÅçʽÔö³¤£¬½»ÆÚ»Ø¸´ÄÑÌ⣬´æÔÚ´óÁ¿Æ¿¾±£¬½»¸¶ÄÑÌ⣻
¿Í»§³ö»õ´òËãÆµÈÔµ÷»»£¬±ØÒª¼±¾çµ÷ÕûÄÚ²¿³ö²ú´òË㣻

»ùÓÚ¿Í»§¶à¶©µ¥¡¢³ö»õ´òËãÆµÈÔµ÷Õû£¬³ÉÁ¢¶¯Ì¬·ÂÕÕÅų̣¬¼±¾çÌṩÅŲú½¨Ò飻
½áºÏÅŲúÁ˾ֽøÐмڶ¯ÂÊ¡¢WIPµÈ¶àά¶ÈµÄÆ¿¾±Æ¯ÒÆ·ÖÎö£¬Í»ÆÆ¹Ø¼ü×ÊÔ´¡¢¹¤ÒÕ¡¢¹¤Ê±µÈ¡°ÒþÐΡ±Æ¿¾±£¬ÓÅ»¯³ö²úÅų̣»



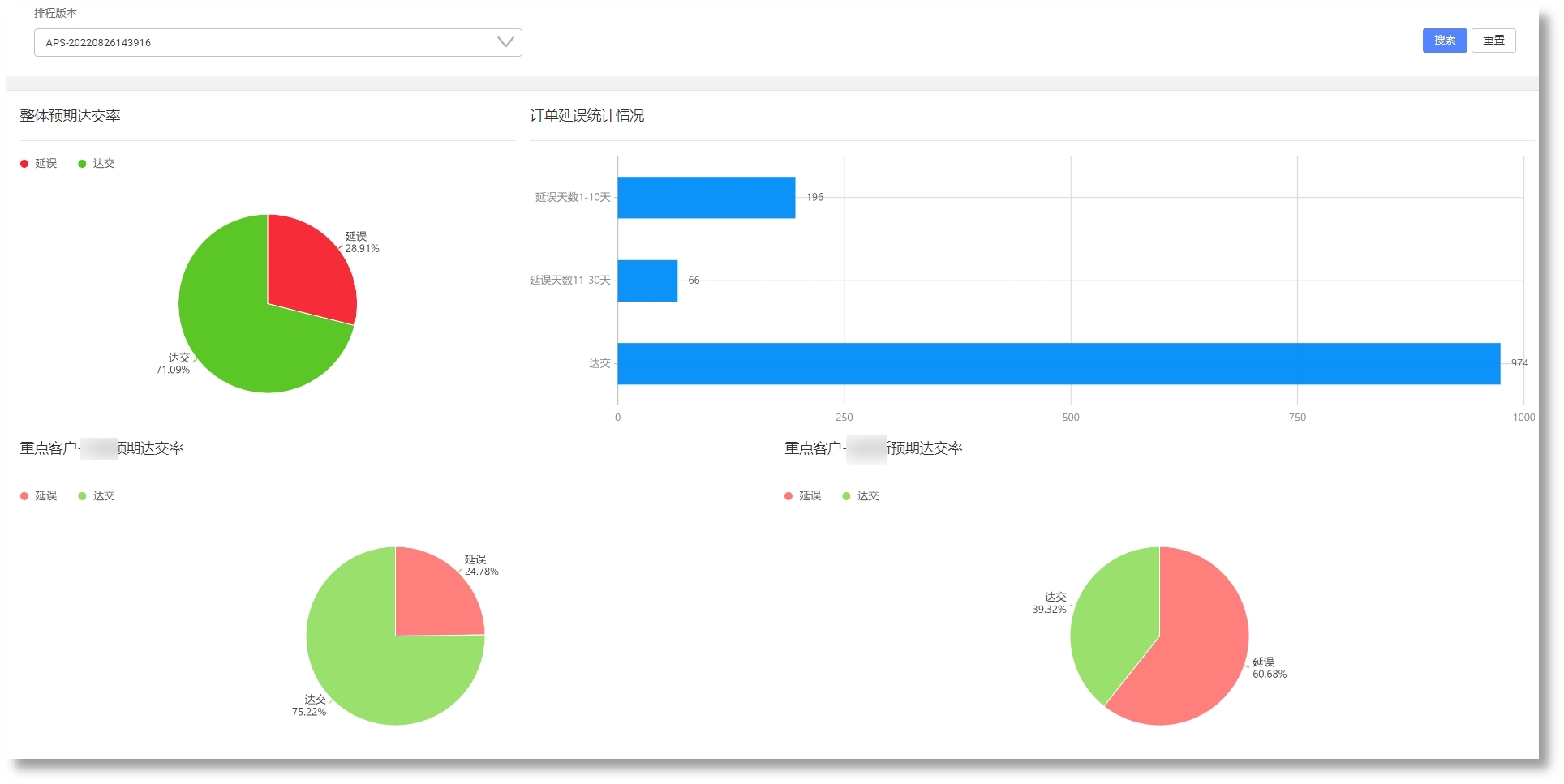
»ùÓÚ¶¯Ì¬·ÂÕÕËã·¨ÅŲú£¬Ìá¸ß¶©µ¥×¼½»ÂʺͲúÄÜ£»
»ùÓÚ¾«ÒæÔì×÷ÀʽÅŲú£¬Ìá¸ß¹¤ÐòÁ¬¹áÐÔ£¬Ëõ¶Ì³ö²úÖÜÆÚ£¬½µµÍÔÚÖÆÆ·¿â´æ£»
Ìá¸ßÅŲúЧÄÜ£¬ÏìÓ¦´¹Î£²åµ¥ºÍ³ö²úÒì³££¬ÊµÏÖÈáÐÔ³ö²ú£»
ʵÏÖ»»Ä£¹¦·ò³¤µÄ¹¤ÐòÁ¬Åú³ö²ú£»